-
-
- Artículos de oficina
- Piscinas y jacuzzis
- Escaleras
- Bolsas de foil y cintas
- Parrillas
- Muebles de jardín
- Buzones y cajas de paquetes
- Columpios y trampolines
- Hamacas
- Limpieza
- Bombas e hidróforos
- Cuidado del jardín
- Decoraciones y ornamentos
- Muebles
- Cajas fuertes
- Iluminación
- Suministro de energía de emergencia
- Fuentes de energía renovable
-
- Accesorios de cocina
- Alcoholímetros
- Batidoras, mezcladoras y robots planetarios
- Hervidores eléctricos
- Cafeteras y café
- Gofreteras
- Frytownice (Air Fryer)
- Máquinas de hielo
- Microondas
- Hornos y estufas
- Ollas a presión
- Máquinas de soda
- Tostadoras, sandwicheras, parrillas eléctricas
- Termos y tazas térmicas
- Básculas de cocina
- Planchas y vaporizadores
- Calentadores
- Tratamiento de aire
- Ventiladores y acondicionadores de aire
- Aspiradoras
-
- Localizadores
- Garantías y licencias digitales
- Consolas y accesorios
- Accesorios GSM
- Monitoreo CCTV
- Tabletas y lectores de e-books
- Fotografía
-
Equipo de red
- VoIP
- LTE, 5G
- Cables y patch cords
- Accesorios para armarios rack
- OLT y ONT
- Accesorios de red
- Antenas Wi-Fi, LTE
- Carcasas, empalmes, cajas
- Armarios rack
- Soldadoras de fibra óptica y herramientas
- Puntos de acceso
- Switches
- Uchwyty i akcesoria montażowe
- Módulos SFP
- Alimentación
- Amplificadores de senal Wi-Fi
- Enrutadores
- Líneas de radio
- Powerline
- Pilotos para tirar cables
- Convertidores de medios
- Ordenadores y gaming
- Drones y accesorios
- Alimentación
- Gafas inteligentes
- Liczarki do pieniędzy
-
- Aspiradores nasales
- Inhaladores
- Lámparas, proyectores de estrellas
- Almohadas de embarazo
- Calentadores de biberones
- Esterilizadores de biberones
- Termómetros para ninos
- Orinales y adaptadores
- Masajeadores de lactancia
- Habitación infantil
- Juguetes, juegos y educación
- Botellas, bidones y accesorios
- Extractores de leche y accesorios
- Baneras y accesorios de bano
- Carriolas para ninos
- Ropa
Pequeña actualización de UniFi Network Application - un gran paso para Ubiquiti
Ubiquiti lanza actualizaciones de la aplicación de red UniFi aproximadamente una vez al mes, en las que "parchean" vulnerabilidades de sus servicios, añaden nuevas funcionalidades y mejoran la interfaz visual para facilitar el uso de la interfaz de red. Ubiquiti tiene tres tipos de actualizaciones para sus sistemas: Oficial, Release Candidate y Early Access.

Las actualizaciones de Acceso anticipado son versiones de lanzamiento inicial que aún no han sido sometidas a pruebas completas y pueden contener errores o deficiencias. Están destinadas a usuarios experimentados dispuestos a asumir riesgos y probar nuevas funciones. (Suelen publicarse una vez a la semana)
Las actualizaciones Release Candidate son versiones candidatas que han superado las pruebas iniciales y se consideran listas para su uso en un entorno de producción. Pueden contener algunos errores o deficiencias que se corregirán en futuras versiones. (Suelen publicarse cada quince días)
Las actualizaciones oficiales son versiones de lanzamiento oficiales que han superado todas las pruebas necesarias y se consideran estables. Se recomienda su uso generalizado. (Suelen publicarse una vez al mes) Desde la interfaz web de la consola de administración de dispositivos, puede cambiar el tipo de versión de actualización que desea instalar y con la que desea trabajar en cualquier momento. La última versión oficial de UniFi Network Application es la 7.5.187, de la que hablaremos hoy.
Las actualizaciones Release Candidate son versiones candidatas que han superado las pruebas iniciales y se consideran listas para su uso en un entorno de producción. Pueden contener algunos errores o deficiencias que se corregirán en futuras versiones. (Suelen publicarse cada quince días)
Las actualizaciones oficiales son versiones de lanzamiento oficiales que han superado todas las pruebas necesarias y se consideran estables. Se recomienda su uso generalizado. (Suelen publicarse una vez al mes) Desde la interfaz web de la consola de administración de dispositivos, puede cambiar el tipo de versión de actualización que desea instalar y con la que desea trabajar en cualquier momento. La última versión oficial de UniFi Network Application es la 7.5.187, de la que hablaremos hoy.
Principales cambios en la actualización oficial de la aplicación de red UniFi
Lo primero que observamos es el elevado número de errores y defectos corregidos. Esto no significa que los ingenieros y desarrolladores de Ubiquiti diseñen mal sus aplicaciones, ya que mucho depende de los componentes instalados en los dispositivos Ubiquiti, y en determinadas condiciones estos componentes pueden funcionar mal. Además, a medida que la tecnología y los estándares evolucionan, los métodos de encriptación y acceso a los dispositivos cambian, ya que los métodos antiguos se vuelven más vulnerables a los hackers y a los ataques DDoS. A continuación se muestra una lista de las correcciones que se han realizado en esta actualización:
Se ha corregido un problema por el que en raras ocasiones se podía ver un portal de invitados vacío.
Se ha corregido la falta de una opción de canal WiFi al crear nuevos sitios.
Se ha solucionado un problema por el que no se podían eliminar las VPN de sitio a sitio con IPsec automático.
Corregidos errores de configuración del portal en raras ocasiones.
Se ha corregido un problema por el que se asignaba la función de superadministrador a los administradores de sitio recién creados.
Se solucionó un problema por el que la consola de la puerta de enlace podía aparecer desconectada con varios grupos de AP predeterminados.
Se solucionó la imposibilidad de habilitar la autenticación RADIUS para Hotspots cuando faltaba el UniFi Gateway.
Se ha solucionado un problema por el que no se descargaban las estadísticas del nuevo Gateway cuando se aceptaba un nuevo UniFi Gateway.
Solucionado un problema de traducción en el asistente de exportación de sitios.
Se ha solucionado un problema de traducción en la ventana de confirmación de PoE pasivo de 24V.
Se ha corregido la imposibilidad de ajustar la configuración del puerto cuando el dispositivo tenía una configuración de canal incorrecta.
Se ha corregido un problema por el que un dispositivo inalámbrico en malla podía aparecer como desconectado al aceptar una red inalámbrica.
Se ha corregido la validación de la clave precompartida y la clave pública de WireGuard.
Se solucionó un problema por el que Port Mirroring aparecía como una opción en las consolas de puerta de enlace.
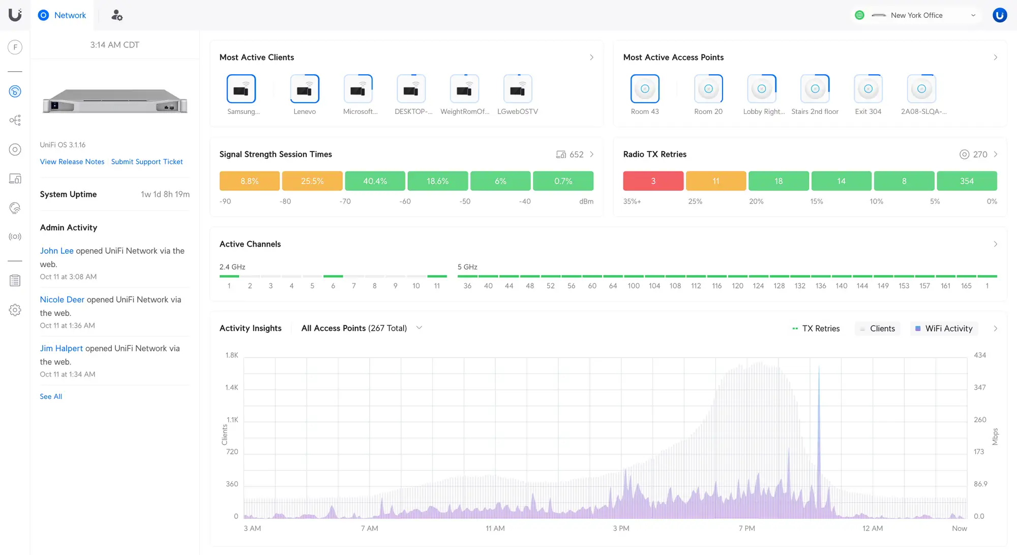
Además de las correcciones, la actualización UniFi Network Application 7.5.187 ha introducido cambios gráficos que facilitan tanto a los administradores de red como a los usuarios finales el seguimiento del rendimiento de la red inalámbrica. Los principales cambios gráficos se han realizado en el panel de control, donde widgets como:
Canales activos - Proporciona una visión general de los canales en uso en todos los puntos de acceso.
Análisis de actividad - Proporciona una visión general del tráfico WiFi, clientes y errores de transferencia en un único gráfico.
Tiempos de sesión y errores de transferencia TX radio - Le permite monitorizar el rendimiento WiFi global en su entorno.
Se ha corregido un problema por el que en raras ocasiones se podía ver un portal de invitados vacío.
Se ha corregido la falta de una opción de canal WiFi al crear nuevos sitios.
Se ha solucionado un problema por el que no se podían eliminar las VPN de sitio a sitio con IPsec automático.
Corregidos errores de configuración del portal en raras ocasiones.
Se ha corregido un problema por el que se asignaba la función de superadministrador a los administradores de sitio recién creados.
Se solucionó un problema por el que la consola de la puerta de enlace podía aparecer desconectada con varios grupos de AP predeterminados.
Se solucionó la imposibilidad de habilitar la autenticación RADIUS para Hotspots cuando faltaba el UniFi Gateway.
Se ha solucionado un problema por el que no se descargaban las estadísticas del nuevo Gateway cuando se aceptaba un nuevo UniFi Gateway.
Solucionado un problema de traducción en el asistente de exportación de sitios.
Se ha solucionado un problema de traducción en la ventana de confirmación de PoE pasivo de 24V.
Se ha corregido la imposibilidad de ajustar la configuración del puerto cuando el dispositivo tenía una configuración de canal incorrecta.
Se ha corregido un problema por el que un dispositivo inalámbrico en malla podía aparecer como desconectado al aceptar una red inalámbrica.
Se ha corregido la validación de la clave precompartida y la clave pública de WireGuard.
Se solucionó un problema por el que Port Mirroring aparecía como una opción en las consolas de puerta de enlace.
Además de las correcciones, la actualización UniFi Network Application 7.5.187 ha introducido cambios gráficos que facilitan tanto a los administradores de red como a los usuarios finales el seguimiento del rendimiento de la red inalámbrica. Los principales cambios gráficos se han realizado en el panel de control, donde widgets como:
Canales activos - Proporciona una visión general de los canales en uso en todos los puntos de acceso.
Análisis de actividad - Proporciona una visión general del tráfico WiFi, clientes y errores de transferencia en un único gráfico.
Tiempos de sesión y errores de transferencia TX radio - Le permite monitorizar el rendimiento WiFi global en su entorno.

Y por último, en nuestra opinión, lo más importante e IMPORTANTE de esta actualización es la adición de soporte paraWiFi Private Pre-Shared Keys. Por qué creemos que esta es una actualización muy importante, vamos a tratar de explicar ahora.
Añadir soporte para múltiples claves a una misma red WiFi no es algo nuevo, TP-Link en su panel de control Omada Cloud ofrece desde hace tiempo una opción similar, que se encuentra en Perfil -> Configuración PPSK.
La primera y más importante razón para tener múltiples contraseñas en una misma red WiFi es la seguridad. Podemos tener una contraseña de red muy complicada que, al introducirla, nos dará acceso a la VLAN que contiene todos los dispositivos físicos (router, switches, puntos de acceso y otros dispositivos importantes) a los que los usuarios normales no deberían tener acceso. Esto significa que al tener una contraseña estándar para los usuarios, éstos no podrán ver los dispositivos en una VLAN diferente, lo que proporciona una protección adicional para sus dispositivos contra intrusiones.
En segundo lugar, no es necesario crear varios SSID para distintos fines (gestión, red de invitados, IoT, red de velocidad limitada, etc.). Como sabemos, un punto de acceso puede soportar un máximo de 8 SSID, esto se debe a las limitaciones físicas de rendimiento de los puntos de acceso. Al crear 8 SSIDs, los puntos de acceso están trabajando al 100%, y con mucho tráfico e incluso un pequeño número de dispositivos, el hardware ya puede degradar su rendimiento. La multiplexación de contraseñas permite tener más de 8 contraseñas y no degrada el rendimiento del equipo, permitiendo una rápida transmisión de datos para un gran número de dispositivos.
Añadir soporte para múltiples claves a una misma red WiFi no es algo nuevo, TP-Link en su panel de control Omada Cloud ofrece desde hace tiempo una opción similar, que se encuentra en Perfil -> Configuración PPSK.
La primera y más importante razón para tener múltiples contraseñas en una misma red WiFi es la seguridad. Podemos tener una contraseña de red muy complicada que, al introducirla, nos dará acceso a la VLAN que contiene todos los dispositivos físicos (router, switches, puntos de acceso y otros dispositivos importantes) a los que los usuarios normales no deberían tener acceso. Esto significa que al tener una contraseña estándar para los usuarios, éstos no podrán ver los dispositivos en una VLAN diferente, lo que proporciona una protección adicional para sus dispositivos contra intrusiones.
En segundo lugar, no es necesario crear varios SSID para distintos fines (gestión, red de invitados, IoT, red de velocidad limitada, etc.). Como sabemos, un punto de acceso puede soportar un máximo de 8 SSID, esto se debe a las limitaciones físicas de rendimiento de los puntos de acceso. Al crear 8 SSIDs, los puntos de acceso están trabajando al 100%, y con mucho tráfico e incluso un pequeño número de dispositivos, el hardware ya puede degradar su rendimiento. La multiplexación de contraseñas permite tener más de 8 contraseñas y no degrada el rendimiento del equipo, permitiendo una rápida transmisión de datos para un gran número de dispositivos.

Con las contraseñas múltiples, no es necesario crear una red de invitados independiente, basta con dejar una contraseña sencilla para los clientes o invitados que redirija a todos a la VLAN de invitados y a la página de bienvenida.
Resumen
Esta actualización no ha sido grande ni global, pero ha contribuido mucho a la seguridad de su red y a la mejora del rendimiento de los dispositivos Ubiquiti.
¿Merece la pena actualizar inmediatamente? Por supuesto que merece la pena, ya que cada actualización cierra los "agujeros" y aumenta la seguridad de su red. En nuestra opinión, merece la pena actualizar en cuanto se publique la actualización oficial, puesto que ya está probada y casi libre de errores y deficiencias. ¿Por qué casi? Porque por muchas aplicaciones o servicios que pruebes, siempre puede darse una situación entre un millón en la que un dispositivo o servicio funcione mal (aunque esto ocurre muy raramente).
Mantente al día, crea copias de seguridad, utiliza contraseñas difíciles y cámbialas con regularidad, ¡y estarás a salvo!
Autor:
Aliaksandr Roslikau
¿Merece la pena actualizar inmediatamente? Por supuesto que merece la pena, ya que cada actualización cierra los "agujeros" y aumenta la seguridad de su red. En nuestra opinión, merece la pena actualizar en cuanto se publique la actualización oficial, puesto que ya está probada y casi libre de errores y deficiencias. ¿Por qué casi? Porque por muchas aplicaciones o servicios que pruebes, siempre puede darse una situación entre un millón en la que un dispositivo o servicio funcione mal (aunque esto ocurre muy raramente).
Mantente al día, crea copias de seguridad, utiliza contraseñas difíciles y cámbialas con regularidad, ¡y estarás a salvo!
Autor:
Aliaksandr Roslikau